
重慶市渝中區中興路140-4號
郵 箱:1069359902@qq.com
電 話:13617690019
023-63705841/47887188/47887388
傳 真:023-63839201
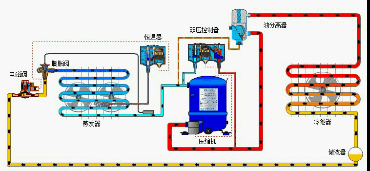
壓縮機吸入來自蒸發器的低溫低壓的氟里昂氣體,壓縮成高溫高壓的氟里昂氣體,然后流經熱力膨脹閥(毛細管),節流成低溫低壓的氟里昂起液兩相物體,然后低溫低壓的氟里昂液體在蒸發器中吸收來自室內空氣的熱量,如此壓縮-----冷凝----節流----蒸發反復循環。一、冷水機組:
這是中央空調的“制冷源”,“心藏”,通往各個房間循環水由冷水機組進行“內部交換”,降溫為“冷卻水”。
冷凍水循環系統:由冷凍泵及冷凍水管道組成。從冷水機組流出的冷凍水由冷凍泵加壓送入冷凍水管道, 在個房間內進行熱交換,帶走房間內熱量,是房間內的溫度下降。
冷卻水循環系統:由冷卻泵及冷卻水管道及冷卻塔組成。冷水機組進行熱交換,是水溫冷卻的同時,必將釋放大量的熱量。該熱量被冷卻水吸收,是冷卻水溫度升高。冷卻泵將升了溫冷卻水壓入冷卻塔,使之在冷卻塔中與大氣進行熱交換,然后再降了溫的冷卻水,送回到冷水機組。三、冷卻風機:
室內風機:安裝于所需要降溫的房間內,用于將由冷凍水冷卻了的空氣吹入房間,加速房間內的熱交換。四、冷水機組啟動與運行:
冷卻塔風機:用于降低冷卻塔的水溫, 加速將“回水”帶回的熱量散發到大氣中去。
檢查每臺壓縮機的油位和油溫:油面在1/3~2/3;油溫在50℃~60℃,手摸加熱器須發燙。
檢查主電源電壓和電流:電源電壓在340V~440V范圍內;三相電壓不平衡值<2%(>2%絕對不能開機);三相電流不平衡值<10%。
啟動冷凍水泵和冷卻水泵:兩個水系統的循環建立起來以后,調節蒸發器和冷凝器進出口閥門的開度。
檢查冷凍水供水溫度:設定值是否合適,不合適可改設。
啟動前檢查:檢查電氣接頭的緊固性(主回路、控制回路),至少要給油槽加熱24小時,使油槽溫度不能低于38度。五、冷水機組運行的監控與調節:
啟動前檢查:檢查機組各閥門狀態、水泵、壓力表、溫度計、過濾器等狀態。
啟動前檢查:檢查機組末端情況。檢查冷卻塔的情況。
啟動前檢查:先單獨開啟水系統的冷凍水泵和冷卻水泵,查看水系統運行是否正常,保證不夾帶氣體、保證水系統的進出水壓降在要求范圍內。
對于冷水機組,在運行時主要需關注以下情況:六、蒸發壓力與蒸發溫度:
1、蒸發器冷凍水進、出口的溫度和壓力。
2、冷凝器冷卻水進、出口的溫度和壓力。
3、蒸發器中制冷劑的壓力和溫度。
4、冷凝器中制冷劑的壓力和溫度。
5、主電機的電流和電壓。
6、潤滑油的壓力和溫度。
7、縮機組運轉是否平穩,有否異常的響
8、機組的各閥門有無泄漏。
9、與各水管的接頭是否嚴密。
蒸發器內制冷劑具有的壓力和溫度,是制冷劑的飽和壓力和飽和溫度,可以通過設置在蒸發器上的相應儀器或儀表測出。
蒸發壓力、蒸發溫度與冷凍水帶人蒸發器的熱量有密切關系。空調冷負荷大時,蒸發器冷凍水的回水溫度升高,引起蒸發溫度升高,對應的蒸發壓力也升高。冷水機組的制冷量必須略大于其負擔的空調設計冷負荷量,否則將無法在運行中得到滿意的空調效果。
根據我國JB/T7666 95標準(制冷和空調設備名義工況一般規定)的規定,冷水機組的名義工況為冷凍水出水溫度7℃,冷卻水回水溫度32℃。由于提高冷凍水的出水溫度對冷水機組的經濟性十分有利,運行中在滿足空調使用要求的情況下,應盡可能提高冷凍水出水溫度。七、冷凝壓力與冷凝溫度:
一般情況下,蒸發溫度常控制在3℃~5℃的范圍內,較冷凍水出水溫度低2℃~4℃。過高的蒸發溫度往往難以達到所要求的空調效果,而過低的蒸發溫度,不但增加冷水機組的能量消耗,還容易造成蒸發管道凍裂。
蒸發溫度與冷凍水出水溫度之差隨蒸發器冷負荷的增減而分別增大或減小。在同樣負荷情況下,溫差增大則傳熱系數減小。此外,該溫度差大小還與傳熱面積有關,而且管內的污垢情況,管外潤滑油的積聚情況也有一定影響。為了減小溫差,增強傳熱效果,要定期清除蒸發器水管內的污垢,積極采取措施將潤滑油引回到油箱中去。
冷凝器內的制冷劑通常也是處于飽和狀態的,因此其壓力和溫度可以通過相應制冷劑的熱力性質表互相查找。
水冷式機組的冷凝溫度一般要高于冷卻水出水溫度2℃~4℃,如果高太多,則應檢查冷凝器內的銅管是否結垢需要清洗。
冷凝溫度的高低,在蒸發溫度不變的情況下,對于冷水機組功率消耗有決定意義。冷凝溫度升高,功耗增大。反之,冷凝溫度降低,功耗隨之降低。當空氣存在于冷凝器中時,冷凝溫度與冷卻水出口溫差增大,而冷卻水進、出口溫差反而減小,這時冷凝器的傳熱效果不好,冷凝器外殼有燙手感。八、冷凍水的壓力與溫度:
冷凝器管子水側結垢和淤泥對傳熱的影響也起著相當大的作用。因此,在冷水機組運行時,應注意保證冷卻水溫度、水量、水質等指標在合格范圍內。
空調用冷水機組一般是在名義工況所規定的冷凍水回水溫度12℃,供水溫度7℃,溫差5℃的條件下運行的。
由Q=W×△t可知:通過蒸發器的冷凍水流量與供、回水溫度差成反比,即冷凍水流量越大,溫差越??;反之,流量越小,溫差越大。
閥門開度調節的原則:九、冷卻水的壓力與溫度:
一、蒸發器出水有足夠的壓力來克服冷凍水閉路循環管路中的阻力。
二、冷水機組在負擔設計負荷的情況下運行,蒸發器進、出水溫差為5℃。
冷凍水系統雖然是封閉的,蒸發器水管內的結垢和腐蝕不會像冷凝器那樣嚴重,但從設備檢查維修的要求出發,應每三年對蒸發器的管道和冷凍水系統的其他管道清洗一次。
冷水機組在名義工況下運行,其冷凝器進水溫度為32℃,出水溫度為37℃,溫差5℃。十、壓縮機的吸氣溫度:
調節冷卻水泵出口閥門開度和冷凝器進、出水管閥門開度的方法原則:
一、冷凝器的出水應有足夠的壓力來克服冷卻水管路中的阻力;
二、冷水機組在設計負荷下運行時,進、出冷凝器的冷卻水溫差為5℃。同樣應該注意的是,隨意過量開大冷卻水閥門,增大冷卻水量借以降低冷凝壓力,試圖降低能耗的作法,只能事與愿違,適得其反。
降低冷凝溫度措施:
降低冷凝器的進水溫度上是加大冷卻水量。但是,過分加大冷卻水流量,往往會引起冷卻水泵功率消耗急劇上升,也得不到理想的結果。
吸氣溫度是指壓縮機吸氣腔中制冷劑氣體的溫度,吸氣溫度的高低,不僅影響排氣溫度的高低,而且對壓縮機的容積制冷量有重要影響。壓縮機吸氣溫度高時,排氣溫度也高,制冷劑被吸人時的比容大,此時壓縮機的單位容積制冷量小。相反,壓縮機吸氣溫度低時,其單位容積制冷量則大。但是,壓縮機吸氣溫度過低,可能造成制冷劑液體被壓縮機吸入,應避免壓縮機發生“液擊”。
為了保證壓縮機的正常運行,其吸氣溫度需要比蒸發溫度高一些,亦即應具有一定的過熱度。對于活塞式冷水機組,其吸氣過熱度一般為5℃~10℃,如果采用干式蒸發器,則通過調節熱力膨脹閥的調節螺桿,就可以調節過熱度的大小。此外,要注意壓縮機吸氣管道的長短和包扎的保溫材料性能的好壞對過熱度會有一定影響。十一、壓縮機的排氣溫度:
壓縮機排氣溫度要比冷凝溫度高得多,排氣溫度的直接影響因素是壓縮機的吸氣溫度,兩者是正比關系。此外,排氣溫度還與制冷劑的種類和壓縮比的高低有關,在空調工況下,由于壓縮比不大,所以排氣溫度并不很高。當活塞式壓縮機吸、排氣閥片不嚴密或破碎引起泄漏(內泄漏)時,排氣溫度會明顯上升。
潤滑油系統是冷水機組正常運行不可缺少的部分,它為機組的運動部件提供潤滑和冷卻條件,離心式、螺桿式和部分活塞式冷水機組還需要利用潤滑油來控制能量調節裝置或抽氣回收裝置。十三、主電機運行電流與電壓:
主電機要求的額定供電電壓為380V、三相、50Hz,供電的平均相電壓不穩定率小于2%。十四、冷水機組的關閉:
實際運行中,主電機的運行電流在冷水機組冷凍水和冷卻水進、出水溫度不變的情況下,隨能量調節中的制冷量大小而增加或減少。冷水機組投入運行的壓縮機臺數都會影響到運行電流的大小。但當冷凍水或冷卻水進、出水溫度變化時,就很難做出正確判斷。可以機組開電流表讀數可以反映出上述兩種工況下的差別。
空調用水冷冷水機組及其水系統的停機操作順序是其啟動操作順序的逆過程,即冷水機組→冷凍水泵→冷卻水泵及冷卻塔→空氣處理裝置。
需要引起注意的是,冷水機組壓縮機與冷卻水泵的停機間隔時間,應能保證進入冷凝器內的高溫高壓氣體制冷劑全部冷凝為液體,且最好全部進入貯液器;而冷水機組壓縮機與冷凍水泵的停機間隔時間,應能保證蒸發器內的液態制冷劑全部氣化變成過熱氣體,以防凍管事故發生。
重慶長之江制冷設備有限公司,是一家以設計、制造、銷售、售后服務于一體化的制冷工程專業公司。現擁有102名專業工程技術人員和安裝隊伍,具備大型冷庫工程成熟的設計、制造、安裝、售后服務經驗。為客戶提供冷庫建造一站式服務。各客戶對冷庫建造方面的疑問請撥打服務熱線:023-68670507,68675870。我司資深的工程技術人員一一為你提供專業的解答。
渝公網安備 500103020006409號